,,

 
雙和干燥設備,科技領先
服務熱線:13912350818
 
返回主頁
公司介紹
產品中心
行業應用
服務范圍
新聞資訊
聯系方法
 
上排風多級流化床噴霧干燥機

離心噴霧干燥機
 
1. 通用型離心噴霧干燥機
 
2. 離心造粒噴霧干燥機

壓力噴霧干燥機
 
1. 高塔壓力噴霧干燥機
 
2. 噴泉式壓力噴霧造粒干燥機

閉式循環噴霧干燥機

藥用噴霧干燥機

流化床干燥設備

小型噴霧干燥機

CIP原位清洗設備

地址:
無錫市惠山區前洲街道工業園北區興聯路6號
電話:
0510-83390113
聯系:
劉經理
手機:
13912350818(微信同號)
mail:
liuhong1974@163.com
圓形連續噴霧流化造粒機系..
MSD小型噴霧干燥機系列
CPSD系列閉式循環藥物噴霧..
藥用噴霧干燥機
MFSD系列小型流化床噴霧干..
 
 
振動流化床
內置流化床
干燥塔頂部
振動流化床
內置流化床
干燥塔頂部
大型上排風多級流化床噴霧干燥機的三部位照片.
 
微膠囊干燥塔
蛋白粉干燥塔
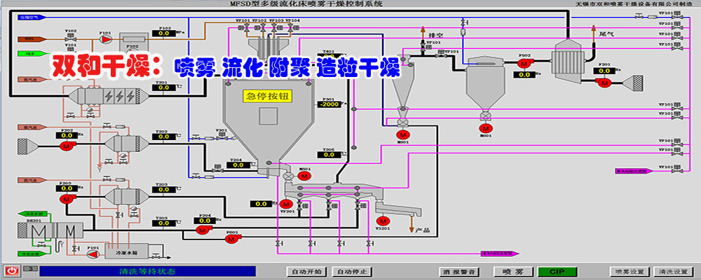
控制界面
微膠囊干燥塔
蛋白粉干燥塔
控制界面
 
 
 
  服務理念:
  售前服務:通過與客戶細心交流,針對性的設計及試驗驗證,保障設備性能理想目標的可預期性。
  設計生產:按照客戶的原料及干燥產品特性、能源種類、場地條件等綜合情況,細心設計出設備布局緊湊合理、節能環保、安全性高、操作方便,符合所屬行業設備規范要求的干燥設備。
通過嚴格組織控制設備生產加工各個環節及專業化的配套協作,通過設備運行驗證來確保設備性能。
  售后服務:完善的設備資料;現場的生產、維護指導;快速的備品備件供應;客戶問題的快速反應處理;客戶改進目標的長期技術支持;
 
噴霧干燥塔_多級流化床噴霧干燥機_上排風噴霧干燥塔_噴霧干燥機_無錫市雙和干燥設備有限公司
專業干燥設備制造廠家,聯系電話:0510-83390113 手機:13912350818(微信同號) 備案號:蘇ICP備13027730號
昌江 顺平县 泰兴市 三都 南宫市 米易县
宕昌县 天门市 山丹县 永春县 海晏县 池州市
滦南县 随州市 江北区 扶沟县 德昌县 蕲春县
泛站蜘蛛池模板: 罗定市| 彭山县| 惠水县| 拉孜县| 内丘县| 甘泉县| 温泉县| 塔城市| 明溪县| 肥东县| 绥中县| 汶川县| 嘉义市| 宜君县| 沙田区| 泾源县| 南充市| 澜沧| 崇文区| 南丰县| 常德市| 黎平县| 宜昌市| 清流县| 苏尼特右旗| 青田县| 玛沁县| 吉安县| 陆良县| 垣曲县| 孝义市| 昌宁县| 天柱县| 沙河市| 普格县| 南木林县| 积石山| 井冈山市| 柘荣县| 太仆寺旗| 勃利县|